病毒檢測
更新時間 2023-11-22 15:26:04
最近更新時間: 2023-11-22 15:26:04
分享文章
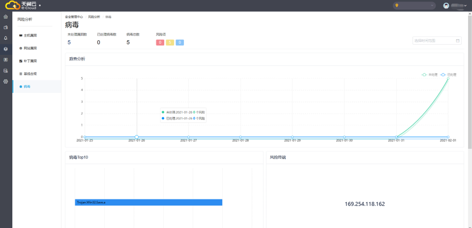
針對病毒處理,安全專區自動檢測主流木馬病毒、勒索軟件、挖礦病毒、DDoS木馬并自動隔離查殺,通過提供掃描、告警、深度查殺及病毒修復能力,可有效預防病毒入侵服務器。
趨勢分析圖默認展示當前一周的數據,通過右上角可篩選不同的時間段查看趨勢圖。

展示病毒漏洞詳細信息以及漏洞發生IP地址。
