安全事件溯源
更新時間 2024-03-21 09:14:34
最近更新時間: 2024-03-21 09:14:34
分享文章
本小節介紹安全專區資產管理服務器主機安全事件溯源。
操作方法
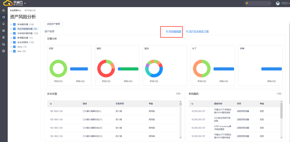
1.在左側選擇需要分析的服務器或服務組,然后點擊【時間軸視圖】,可以進入時間軸視圖進行事件溯源。

2.跳轉到時間軸頁面,時間軸視圖按發生時間倒敘統計展示資產相關的安全事件,協助管理員從時間角度分析事件發生來龍去脈。
