查看虛擬主機
更新時間 2023-07-03 21:28:29
最近更新時間: 2023-07-03 21:28:29
分享文章
介紹分布式消息服務RabbitMQ查看虛擬主機操作內容。
場景描述
在RabbitMQ中,虛擬主機(Virtual Host)是一個邏輯隔離的消息代理環境,用于分隔不同應用或不同團隊之間的消息流。當需要查看虛擬主機的信息時,可能有以下場景描述:
-
管理員查看虛擬主機配置:管理員需要查看虛擬主機的配置信息,包括虛擬主機的名稱、權限設置、連接數限制等。這可以幫助管理員了解當前系統的虛擬主機情況,進行配置管理和優化。
-
開發人員查看虛擬主機隊列信息:開發人員需要查看虛擬主機中隊列的信息,包括隊列的名稱、消息數量、消費者數量等。這可以幫助開發人員了解當前隊列的狀態,監控消息的流動情況,進行故障排查和性能調優。
-
運維人員查看虛擬主機連接信息:運維人員需要查看虛擬主機的連接信息,包括連接的客戶端IP、連接數、協議等。這可以幫助運維人員監控連接的使用情況,檢測異常連接,進行資源管理和安全審計。
操作步驟
(1)在虛擬主機管理頁面,點擊目標虛擬主機名稱,即可參看虛擬主機詳情。

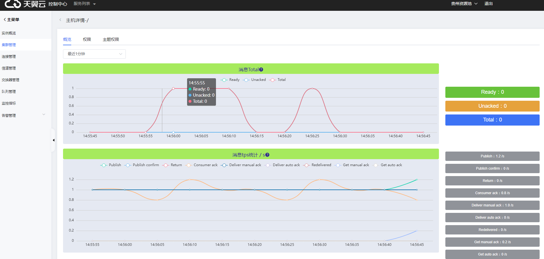
(2)查看虛擬主機概覽,主要展示最近時間段各類型消息數量和消息tps統計。

(3)參看用戶配置權限及讀寫權限信息。

(4)查看用戶主題權限信息。
